Инструкции и мануалы для ремонта автомобилей
Мобильная
версия
Статьи
и новости
Карта
сайта
Связь с
админом
Добавить
в закладки
  • Ауди
  • БМВ
  • Чери
  • Шевроле
  • Ситроен
  • Дэу
  • Фиат
  • Форд
  • Хонда
  • Хендай
  • Инфинити
  • Исузу
  • Джип
  • Лексус
  • Ленд Ровер
  • Мазда
  • Мерседес
  • Мицубиси
  • Опель
  • Ниссан
  • Пежо
  • Рено
  • Сааб
  • Шкода
  • Субару
  • Сузуки
  • Тойота
  • Фольксваген
  • Вольво
  • АвтоВАЗ
Opel:
Корса▾
Корса 2 (B) Корса 3 (C, бензин) Корса 3 (C)
Астра▾
Астра 1 (F, бензин) Астра 2 (G, бензин) Астра 2 (G) Астра 3 (H) Астра 4 (J, бензин)
Инсигния▾
Инсигния 1 (A)
Зафира▾
Зафира 1 (A, бензин)
Кадет▾
Кадет 4 (D) Кадет 5 (E, бензин)
Вектра▾
Вектра 1 (A, бензин) Вектра 1 (A) Вектра 2 (B, бензин) Вектра 2 (B) Вектра 3 (C)
Омега▾
Омега 1 (A) Омега 2 (B) Омега 3 (B2)
Фронтера▾
Фронтера 1 (A, бензин)
Аскона▾
Аскона 3 (C)

Электрическая схема карбюратора (до февраля 1992 года) (Opel Astra F)

  • Главная
  • Опель
  • Астра
  • F (1991-1998)
  • Электрооборудование
  • Электрические схемы
  • Электрическая схема карбюратора (до…
0
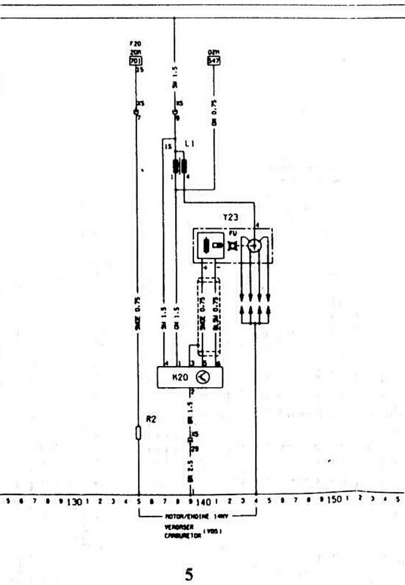
Принципиальная электрическая схема для моделей с 30 плавкими предохранителями в коробке (примерно до февраля 1992 г.)

5 — карбюратор



5 — карбюратор


Пояснения к схемам электрооборудования и сокращения смотрите здесь →

Ключ к принципиальным электрическим схемам находится здесь →
Статья проверена экспертом: Анатолий Стопариков
◀ Предыдущая
Опель Астра Ф: Электрические схемы
Следующая ▶

Схема батареи, стартера, генератора и вентилятора радиатора (до февраля 1992…
Ключ к принципиальным электрическим схемам
Пояснения к схемам электрооборудования автомобиля
Электрическая схема впрыска топлива (до февраля 1992 года)
Электрическая схема автоматической коробки передач (до февраля 1992 года)
Электрическая схема для дизеля и турбодизеля (до февраля 1992 года)
Схемы: контроль, информационный дисплей, радио, часы (до февраля 1992 года)
Электрические схемы для световых приборов и фар (до февраля 1992 года)
Похожие статьи из автомобилей других марок
Электрическая принципиальная схема Ниссан Альмера Н15 1995-2000
Схема 8. Схема электрооборудования дизельного двигателя,… Мицубиси Кольт СА0/CJ 1991-2003
Схема 3. Система питания дизельного двигателя до 31.08.2000… Мерседес A-Класс W168 1997-2004
Схема карбюратора Aisan Мазда Фамилия БФ 1985-1989
Рис. 7.2. Электрическая схема автомобиля Peugeot 305 до… Пежо 305 1977-1989
Электрическая схема радиоприемника Субару Форестер СФ 1997-2002
Ссылка на эту статью в разных форматах
Комментарии и отзывы посетителей
Комментариев пока нет, вы будете первым!
 


Сложите два числа: 13 + 44

       



 

 
Astra 4 (J, бензин) 
  • Информация для владельца
  • Устройство автомобиля
  • Руководство по эксплуатации
  • Выявление неисправностей
  • Техническое обслуживание
  • Двигатель и системы
  • Ремонт двигателей
  • Система охлаждения и смазки
  • Система питания
  • Выхлопная система
  • Трансмиссия
  • Сцепление
  • Механическая коробка
  • Приводные валы
  • Ходовая часть
  • Передняя подвеска
  • Задняя подвеска
  • Рулевое управление
  • Тормозная система
  • Колеса и шины
  • Кузов и салон
  • Экстерьер (кузов)
  • Интерьер (салон)
  • Двери, замки и окна
  • Уход за кузовом
  • Отопление и кондиционер
  • Системы безопасности
  • Электрооборудование
  • Оборудование и приборы
  • Освещение и сигнализация
  • Система пуска и заряда
  • Электрические схемы
Astra 3 (H) 
  • Информация для владельца
  • Введение в руководство
  • Выявление неисправностей
  • Руководство по эксплуатации
  • Техническое обслуживание
  • Двигатель и системы
  • Ремонт двигателей
  • Охлаждение и отопление
  • Система питания и выхлопа
  • Система зажигания
  • Система пуска и заряда
  • Трансмиссия
  • Механическая коробка
  • Автоматическая коробка
  • Приводные валы
  • Ходовая часть
  • Тормозная система
  • Подвеска автомобиля
  • Рулевое управление
  • Кузов и салон
  • Экстерьер (кузов)
  • Интерьер (салон)
  • Электрооборудование
  • Оборудование и приборы
  • Электрические схемы
Astra 2 (G) 
  • Информация для владельца
  • Введение в руководство
  • Руководство по эксплуатации
  • Техническое обслуживание
  • Двигатель и системы
  • Бензиновые двигатели SOHC
  • Бензиновые двигатели DOHC
  • Дизельные двигатели 1.7/2.0 л
  • Капремонт двигателей
  • Система охлаждения
  • Система питания
  • Система впрыска (бензин)
  • Система впрыска (дизель)
  • Выхлопная система
  • Система пуска и заряда
  • Система зажигания (бензин)
  • Система преднакала (дизель)
  • Трансмиссия
  • Механическая коробка
  • Автоматическая коробка
  • Сцепление
  • Приводные валы
  • Ходовая часть
  • Тормозная система
  • Подвеска автомобиля
  • Рулевое управление
  • Кузов и салон
  • Экстерьер (кузов)
  • Интерьер (салон)
  • Двери, замки и окна
  • Отопление и вентиляция
  • Электрооборудование
  • Оборудование и приборы
  • Электрические схемы
Astra 2 (G, бензин) 
  • Информация для владельца
  • Руководство по эксплуатации
  • Ежедневный уход
  • Техническое обслуживание
  • Двигатель и системы
  • Ремонт двигателей SOHC
  • Ремонт двигателей DOHC
  • Капремонт двигателей
  • Охлаждение и отопление
  • Система питания и выхлопа
  • Система пуска и заряда
  • Система зажигания
  • Трансмиссия
  • Сцепление
  • Механическая коробка
  • Автоматическая коробка
  • Приводные валы
  • Ходовая часть
  • Тормозная система
  • Подвеска автомобиля
  • Рулевое управление
  • Кузов и салон
  • Экстерьер (кузов)
  • Интерьер (салон)
  • Электрооборудование
  • Оборудование и приборы
  • Электросхемы Opel Astra
  • Электросхемы Opel Zafira
Astra 1 (F, бензин) 
  • Информация для владельца
  • Техническое обслуживание
  • Двигатель и системы
  • Двигатель в автомобиле
  • Капремонт двигателей
  • Система охлаждения
  • Топливная система (карбюратор)
  • Топливная система (инжектор)
  • Контроль выбросов
  • Система зажигания
  • Трансмиссия
  • Сцепление
  • Механическая коробка
  • Автоматическая коробка
  • Приводные валы
  • Ходовая часть
  • Тормозная система
  • Подвеска автомобиля
  • Рулевое управление
  • Кузов и салон
  • Экстерьер (кузов)
  • Интерьер (салон)
  • Отопление и вентиляция
  • Электрооборудование
  • Оборудование и приборы
  • Электрические схемы
Audi BMW Chery Chevrolet Citroen Daewoo Fiat Ford Honda Hyundai Infiniti Isuzu Jeep Lexus Land Rover Mazda Mercedes-Benz Mitsubishi Opel Nissan Peugeot Renault Saab Skoda Subaru Suzuki Toyota Volkswagen Volvo AvtoVAZ
AutoInstruction.ru © 2020–2026 | Карта сайта | Статьи | Контакты | | Добавить в закладки | Мобильная версия
 0.39
Этот сайт использует куки 🍪 для сохранения настроек и улучшения сервиса 📈.