Инструкции и мануалы для ремонта автомобилей
Мобильная
версия
Статьи
и новости
Карта
сайта
Связь с
админом
Добавить
в закладки
  • Ауди
  • БМВ
  • Чери
  • Шевроле
  • Ситроен
  • Дэу
  • Фиат
  • Форд
  • Хонда
  • Хендай
  • Инфинити
  • Исузу
  • Джип
  • Лексус
  • Ленд Ровер
  • Мазда
  • Мерседес
  • Мицубиси
  • Опель
  • Ниссан
  • Пежо
  • Рено
  • Сааб
  • Шкода
  • Субару
  • Сузуки
  • Тойота
  • Фольксваген
  • Вольво
  • АвтоВАЗ
Volkswagen:
Поло▾
Поло 3 (6N) Поло 4 (9N)
Гольф▾
Гольф 1 (I, бензин) Гольф 1 (I, дизель) Гольф 2 (II, бензин) Гольф 2 (II) Гольф 3 (III) Гольф 4 (IV) Гольф 5 (V)
Пассат▾
Пассат 2 (B2, бензин) Пассат 3 (B3) Пассат 4 (B4) Пассат 5 (B5) Пассат 6 (B6)
Тигуан▾
Тигуан 1 (5N)
Туарег▾
Туарег 1 (7L)
Шаран▾
Шаран 1 (7M)
Кадди▾
Кадди 3 (2K)
Транспортер▾
Транспортер 3 (T3) Транспортер 4 (T4)
Жук▾
Жук 1 (Type 1, бензин)

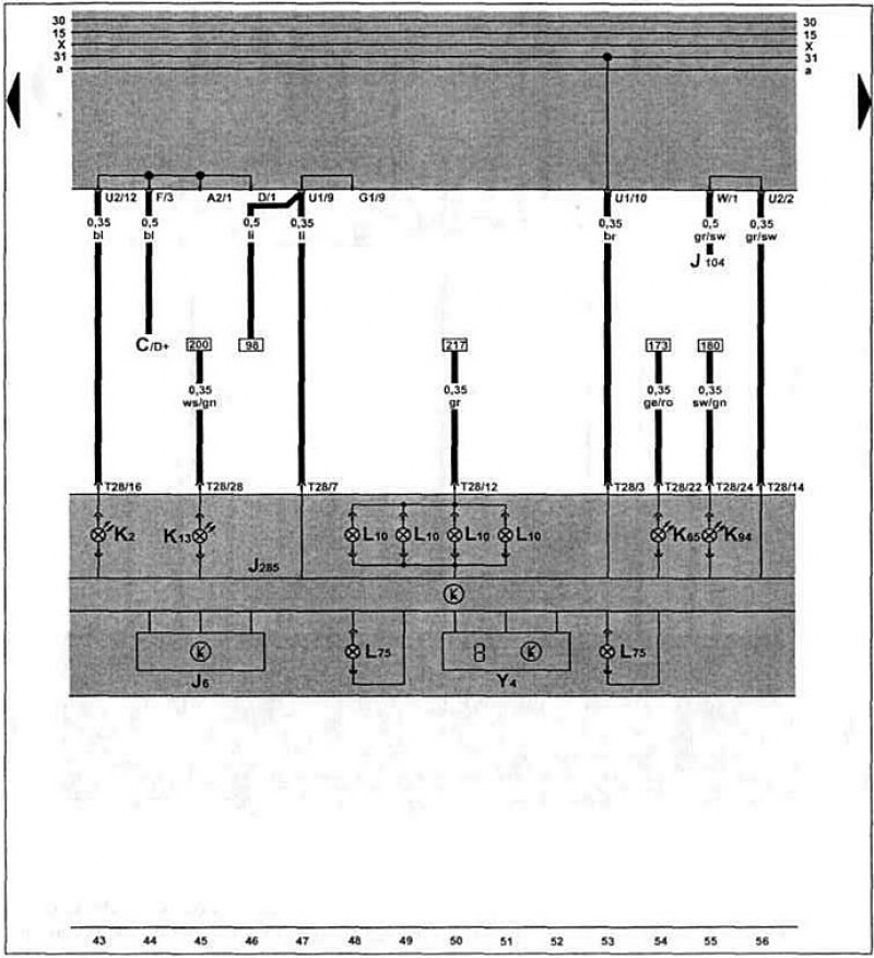
Сигнальные и индикаторные лампочки, счетчик пройденного пути (с 08.1997 г. выпуска) (Volkswagen Polo 3 «6N»)

  • Главная
  • Фольксваген
  • Поло
  • 6N (1994-2003)
  • Электрооборудование
  • Электрические схемы
  • Сигнальные и индикаторные лампочки,…
0
Общая схема проводки Caddy / Polo Classic / Polo Variant с 08.1997 г. выпуска.

Щ. п., сигнальные и индикаторные лампочки, счетчик пройденного пути.

Щ. п., сигнальные и индикаторные лампочки,…


Как пользоваться электросхемами и сокращения обозначений на них здесь →

Материал опубликован ранее на www.Autoinstruction.ru
Статья проверена экспертом: Николай Сидоров
◀ Предыдущая
Фольксваген Поло III: Электрические схемы
Следующая ▶

Указатель уровня топлива, уровня и температуры о. ж. (с 08.1997 г. выпуска)
Вентилятор свежего воздуха (с 08.1997 г. выпуска)
Аккумулятор, выключатель зажигания (с 08.1997 г. выпуска)
Омыватель и очиститель заднего стекла (с 11.1995 г. выпуска)
Стеклоочистители и стеклоомыватели, обогрев заднего стекла (с 11.1995 г.…
Тахометр, датчик стояночной тормозной системой (с 08.1997 г. выпуска)
Дверной выключатель освещения, плафон салона (с 08.1997 г. выпуска)
Диагностический разъем, прикуриватель (с 08.1997 г. выпуска)
Двойной звуковой сигнал, обогрев заднего стекла (с 08.1997 г. выпуска)
Стеклоочистители и стеклоомыватели (с 08.1997 г. выпуска)
Похожие статьи из автомобилей других марок
Спидометр, одометр, счетчик пройденного пути Сузуки Свифт МА 1995-2003
Одометр (счетчик пройденного пути) Хендай Акцент ЛС 1999-2005
Счетчик пройденного пути и часы Опель Вектра Б 1995-2002
Счетчик пройденного пути и дневной счетчик Тойота Королла Е80 1983-1990
Контрольно-измерительные приборы, сигнальные и индикаторные… Мерседес V-Класс W638 1996-2003
Одометр «счетчик пройденного пути / счетчик суточного… Мицубиси Аутлендер 1 2001-2008
Ссылка на эту статью в разных форматах
Комментарии и отзывы посетителей
Комментариев пока нет, вы будете первым!
 


Сложите два числа: 50 + 37

       



 

 
Polo 4 (9N) 
  • Информация для владельца
  • Руководство по эксплуатации
  • Техническое обслуживание
  • Двигатель и системы
  • Ремонт двигателей
  • Система охлаждения и смазки
  • Система управления
  • Система впрыска (дизель)
  • Система питания
  • Выхлопная система
  • Ходовая часть
  • Передняя подвеска
  • Задняя подвеска
  • Рулевое управление
  • Колеса и шины
  • Тормозная система
  • Кузов и салон
  • Интерьер (салон)
  • Экстерьер (кузов)
  • Электрооборудование
  • Оборудование и приборы
  • Стеклоочистители и омыватели
  • Освещение и лампы
  • Электрические схемы
Polo 3 (6N) 
  • Информация для владельца
  • Руководство по эксплуатации
  • Техническое обслуживание
  • Двигатель и системы
  • Бензиновые двигатели 1.4 и 1.6 л
  • Бензиновые двигатели 1.4 л (V16)
  • Бензиновые двигатели 1.6 и 1.8 л
  • Дизельные двигатели 1.7 и 1.9 л
  • Дизельные двигатели 1.9 D и TD
  • Трансмиссия
  • Механическая коробка 085
  • Механическая коробка 020/02K
  • Ходовая часть
  • Передняя подвеска
  • Задняя подвеска
  • Рулевое управление
  • Тормозная система
  • Кузов и салон
  • Экстерьер (кузов)
  • Интерьер (салон)
  • Электрооборудование
  • Оборудование и приборы (до 2000 г)
  • Оборудование и приборы (с 2000 г)
  • Электрические схемы
  • Электрические схемы (бензин)
  • Электрические схемы (дизель)
Audi BMW Chery Chevrolet Citroen Daewoo Fiat Ford Honda Hyundai Infiniti Isuzu Jeep Lexus Land Rover Mazda Mercedes-Benz Mitsubishi Opel Nissan Peugeot Renault Saab Skoda Subaru Suzuki Toyota Volkswagen Volvo AvtoVAZ
AutoInstruction.ru © 2020–2026 | Карта сайта | Статьи | Контакты | | Добавить в закладки | Мобильная версия
 0.45
Этот сайт использует куки 🍪 для сохранения настроек и улучшения сервиса 📈.